Sigurnosni nadzor
nove generacije.
Potpuna kontrola.
Aegis je SOC platforma izgrađena za stalni nadzor, automatsku detekciju prijetnji i brzu reakciju. Jedna platforma — potpuni pregled nad cijelom infrastrukturom.
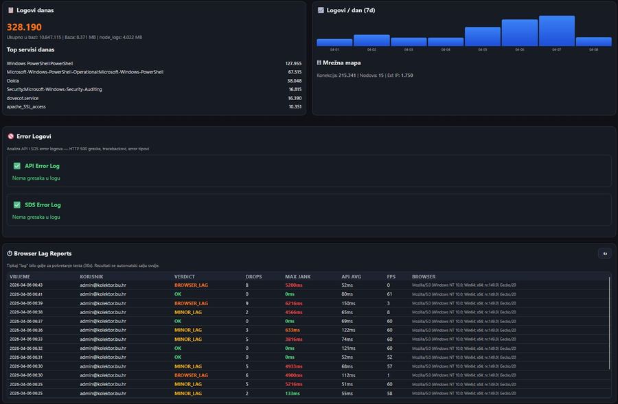
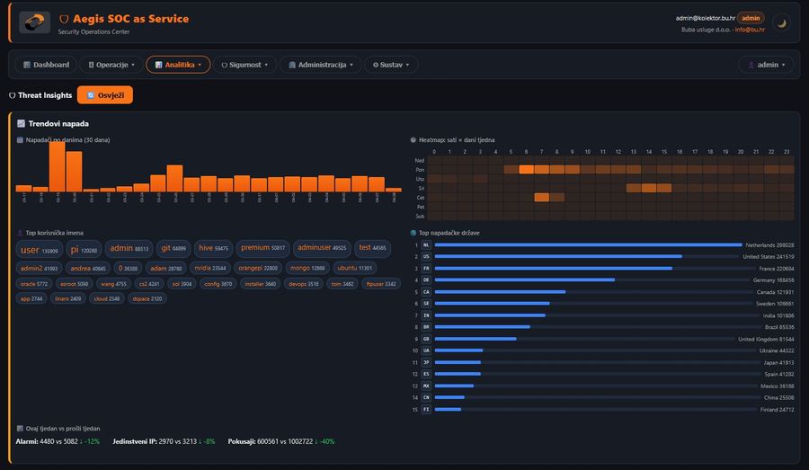
Pogledajte Aegis dashboard u akciji
Stvarni screenshotovi iz produkcijskog okruženja — od detekcije prijetnji do sustavnih postavki.













Sve što vam treba. Na jednom mjestu.
Od detekcije prijetnji do automatskog blokiranja — Aegis pokriva cijeli sigurnosni životni ciklus.
SIEM & Detekcija prijetnji
Real-time analiza logova s 360+ detekcijskih pravila, Chain Korelacijom (povezuje alarme iz različitih pravila), adaptivnim pragovima i automatskom eskalacijom.
Analiza ponašanja (UEBA)
Analiza ponašanja korisnika i entiteta. Sustav prvih 7 dana uči uobičajeno ponašanje svakog korisnika i poslužitelja — nakon toga signalizira statistički značajna odstupanja.
WAF Modul
24 WAF pravila za OWASP Top 10 klase napada s monitor/protect modovima. Rate limiting i konfiguracija po nodu, SQL injection, XSS, path traversal, SSRF, RCE detekcija i blokiranje. Per-nod delegate na MikroTik/Forti/Barracuda.
Auto-Block & Geo-Blocking
Automatsko blokiranje malicioznih IP adresa na temelju threat-scorea (AegisGOD). Konfiguracija po pravilu i po nodu s geo-blocking pravilima.
Vulnerability Management
Automatski sken ranjivosti za Linux i Windows poslužitelje iz službenih izvora (OSV, Microsoft Update, CISA KEV). Praćenje trendova, ocjena ažurnosti, klasifikacija ozbiljnosti i aktivnih eksploatacija.
Mrežna vidljivost
Interni network scanner, SNMP auto-discovery, firewall rule parsing za 5 vendora (MikroTik, FortiGate, Barracuda, PaloAlto, Windows). Bypass detekcija.
CIS Compliance
100+ CIS benchmark provjera (62 Windows + 42 Linux). Nadzorna ploča usklađenosti, bodovanje po nodu i kategoriji, praćenje trendova.
Vizualizacija & Izvještaji
37 tabova nadzorne ploče, D3.js topologija, Leaflet geo mapa, IP trace. Zakazani izvještaji (dnevno/tjedno/mjesečno), sigurnosni PDF izvještaj s MITRE mapiranjem.
Multi-Tenant RBAC
Potpuni višekorisnički sustav s 19 tabova kontrole pristupa, 11 funkcijskih dozvola, matricom uloga, kopiranjem profila i PDF izvozom.
Bot Detection + Progressive Blocking
Napredni fingerprinting s progresivnu eskalaciju blokade. Retroaktivna analiza prometa, automatsko prepoznavanje bot-aktera i točno klasificiranje prijetnji.
FIM — Praćenje integriteta datoteka
Praćenje neželjenih promjena kritičnih datoteka na poslužitelju (konfiguracija, sistemski binariji, web root). 24 ugrađena Sigma pravila + mogućnost uvoza vlastitih za dodatnu detekciju.
Notifikacije & Upravljanje incidentima
Email, SMS, Telegram, WhatsApp, Signal, webhook i automatski voice call obavijesti za kritične incidente. Potpuno upravljanje slučajevima s vremenskom crtom, komentarima, dodjelom i izvozom.
Aegis NDR — Nadzor odlaznih konekcija
Agent-based NDR s EDR kontekstom, za Linux i Windows poslužitelje. Svaki poslužitelj prijavljuje odlazne konekcije zajedno s procesom koji ih je pokrenuo i korisnikom. Provjera protiv 60.000+ poznatih malicioznih IP-ova → alarm + brza blokada iz SOC panela.
Threat Intelligence Integration
60.000+ malicioznih IP-ova iz referentnih izvora (abuse.ch URLhaus, ThreatFox i FeodoTracker, CINS Army, Binary Defense, Greensnow) te 1 500+ mrežnih raspona sa Spamhaus DROP liste. Automatsko osvježavanje svakih sat — svaka nova konekcija odmah se provjerava prema aktualnoj bazi.
Stvarni napadi. Stvarna obrana.
Kumulativni podaci s naših produkcijskih instanci — aktivno zaštićeni poslužitelji u stvarnom okruženju.
Podaci se temelje na prosječnim vrijednostima zadnjih 30 dana iz naše produkcijske infrastrukture. Vaša iskustva mogu varirati ovisno o broju poslužitelja i izloženosti.
57+ modula. Jedna platforma. Bez kompromisa.
Aegis se konstantno razvija i ažurira. Ovo je pregled svih mogućnosti — pravila, pragovi i iznimke konfiguriraju se iz GUI-ja.
Modularna konfiguracija kroz GUI
Ključna pravila, pragovi, iznimke i operativne postavke podešavaju se kroz GUI u par klikova. Napredne sistemske postavke ostaju pod kontrolom administratora instance.
Samo port 443
Sva komunikacija između agenata i servera ide preko standardnog HTTPS porta 443. Nema VPN-ova, nema posebno otvorenih portova. Prolazi kroz svaki firewall.
Konstantan razvoj
Platforma se aktivno razvija i redovito ažurira. Novi moduli, nova pravila, nove integracije — bez dodatnih troškova za postojeće korisnike.
| Kategorija | Mogućnosti |
|---|---|
| 🚨 SIEM & Detekcija | Korelacija alarma (30min prozor) Adaptivni pragovi (7-dnevno učenje) Auto-eskalacija neriješenih alarma MITRE ATT&CK mapiranje Sigma pravila (YAML import) Paketi pravila (NIS2, OWASP...) Custom pravila s regex testerom paralelni detection engine s više workera |
| 🛡 Zaštita & Blokiranje | Auto-block po threat-scoreu Geo-Blocking po državama Per-node / per-rule konfiguracija IP Whitelist (CIDR podrška) Iznimke / Exclusions (regex, po nodu, per-rule) False Positive upravljanje WAF — 24 WAF pravila za OWASP Top 10 klase napada Bot Detection + Progressive Blocking AegisGOD superadmin panel |
| 💾 Database Activity Monitor | MySQL / MariaDB / MSSQL / PostgreSQL / MongoDB 18 DAM detekcijskih pravila MySQL Audit toggle (general_log) Compliance provjere (backup, CHECKDB, health) Auto-detekcija DB servisa na nodovima Schema change, bulk delete, privilege escalation alarmi Drill-down po nodu i bazi |
| 🔍 Ranjivosti & Compliance | Skeniranje CVE-a (Linux + Windows + macOS) Microsoft service advisories CISA KEV katalog (real-time sync) Patch Score & Trending CIS Benchmark (62 Win + 42 Linux provjera) Compliance Dashboard sa scoringom NIS2 Content Pack (7 pravila) EOL detekcija softvera |
| 🌐 Mreža & Uređaji | Interni mrežni skener SNMP Auto-Discovery ARP skeniranje Firewall Governance (5 vendora) FW bypass detekcija D3.js mrežna topologija Leaflet geo mapa s IP traceom Vendor identifikacija (MAC lookup) |
| 📊 Vizualizacija & Izvještaji | 37 tabova nadzorne ploče Report Builder (modularni izvještaji) Zakazani izvještaji (dnevno/tjedno/mjesečno) Sigurnosni PDF izvještaj (MITRE, CVE, branding) PDF / XLSX / CSV izvoz na svim tablicama 51 sortabilna tablica Per-tenant branding (boje, logo, footer) Chart.js grafikoni i sparkline trendovi |
| 📝 Audit & Revizija | 100+ vrsta revizijskih događaja Svaka akcija korisnika se bilježi Firewall audit trail Windows Registry Security Audit CIS Security Audit (Linux) CSV / JSON / PDF / XLSX izvoz audita Spremljeni pogledi i filteri Automatski audit izvještaj na email |
| 📢 Obavijesti & Komunikacija | Email obavijesti Telegram Bot integracija WhatsApp (Meta Cloud API) Signal (signal-cli REST) Webhook (custom URL) Live Chat — privatne i grupne poruke Novosti auto-popup pri loginu Grupiranje ponovljenih alarma |
| ⚙ Upravljanje & Deploy | Mass Deploy — više sustava odjednom One-liner install (Linux + Windows + macOS) AegisUpdate servis (watchdog + rollback) Decommission sa ZIP exportom Upravljanje incidentima (timeline, komentari, dodjela) Multi-tenant RBAC (19 tabova, 11 dozvola) Ugrađene Upute & Dokumentacija Granularne Postavke po modulu |
| 💻 Status & Monitoring | Status Bar (CPU, RAM, disk, mreža — live) Telemetrija po nodu (sparkline) Servisni inventar (running services) Softverski inventar (paketi, verzije) FIM — File Integrity Monitoring DB connection pool monitor Self-watchdog (120s stall detect) DB optimizacija i održavanje |
NIS2 Ready — Aegis dolazi s ugrađenim NIS2 Content Packom koji pokriva ključne zahtjeve direktive: neovlašteni pristup, eskalacija privilegija, backup provjere, supply-chain rizici, MFA bypass i incident response.
Tri sloja. Potpuna zaštita.
Od agenta na vašem serveru do centralnog SOC dashboarda — svaki sloj radi autonomno.
Aegis Agent
Lagani agent koji prikuplja logove, radi inventuru sustava, CIS provjere i FIM. Automatsko ažuriranje bez prekida rada.
SDS Engine
Security Detection Service — paralelna analiza u realnom vremenu, korelaciju, bazne vrijednosti, automatsko blokiranje i eskalaciju. Samooporavljajući watchdog.
SOC Dashboard
37 tabova za vizualizaciju, 600+ API završnih točaka, 51 sortabilna tablica. Sve izvozivo u PDF/XLSX. RBAC kontrola pristupa.
Inteligentna detekcija u realnom vremenu
SDS engine neprestano analizira promet, korelira alarme iz različitih izvora i automatski eskalira kritične događaje vašem SOC timu.
- Korelacija alarma unutar 30-minutnog prozora
- Adaptivni pragovi bazirani na 7-dnevnoj povijesti
- Statističko prepoznavanje anomalija uz automatski prilagođene pragove
- Automatska eskalacija neriješenih alarma NOC timu
- MITRE ATT&CK mapiranje na svaki detektirani događaj
Kritične eskalacije koje ne čekaju inbox
Za Critical alarme AEGIS aktivira višekanalnu eskalaciju: e-mail, SMS, webhook i automatski telefonski poziv. Eskalacijski lanac osigurava da odgovorna osoba bude obaviještena i izvan radnog vremena — ne završavaš s alarmom u inboxu kojeg nitko ne čita do ponedjeljka.
SMS preko Twilio
Direktni SMS na mobitel za High/Critical incidente. Kraće od 30 sekundi od detekcije do poruke.
Automatski voice call
Za Critical alarme: telefonski poziv s text-to-speech porukom. Poziv se ne može propustiti kao mail. NIS2 dokaz reakcije.
Eskalacijski lanac
Definira se per-tenant ili per-korisnik. Ako primarni ne potvrdi unutar X minuta — eskalira na sljedeću osobu u lancu.
Cooldown protiv alarm storma
Kad se isti alarm tip ponovi unutar konfigurabilnog prozora, kanali su priguseni — sprječava 200 SMS-ova u minuti.
Audit trag
Tko je obaviješten, kada, kojim kanalom, je li potvrdio prijem. NIS2 evidence-ready — exportabilan u izvještaj za regulator.
Telegram, Signal, WhatsApp, Webhook
Ako tim koristi messengere — AEGIS šalje paralelno. Webhook za integraciju s vlastitim ticket/PagerDuty sistemom.
Za NIS2 obveznike i upravu: dokaz da je incident komuniciran odgovornoj osobi izvan radnog vremena nije više opcija — to je regulativni zahtjev. AEGIS automatizira tu kariku i čuva dokaz.
Premium SOC platforma za hrvatsko i regionalno tržište
AEGIS naplaćujemo predvidivo po nodu (server, VM, firewall, NAS ili agent endpoint), bez iznenađenja po dnevnom ingestu logova. Za ponudu prilagođenu vašoj veličini i opsegu, kontaktirajte nas.
5 nodova
- 5 nodova uključeno
- 360+ detection pravila
- Osnovni auto-block / firewall governance
- Email + webhook notifikacije
- 30 dana retencije
- Mjesečni osnovni izvještaj
- Support 8×5 (best-effort)
15 nodova
- 15 nodova uključeno
- 360+ pravila + WAF (24 OWASP klase)
- QNAP/server/firewall integracije
- Multi-tenant RBAC
- Case management + PDF/XLSX reporti
- Email + Telegram/Signal/WhatsApp/webhook
- 90 dana retencije
- Mjesečni SOC report
- Support 8×5
30 nodova
- 30 nodova uključeno
- Sve iz SOC paketa
- 180 dana retencije
- Advanced correlation + WAF protect
- FIM + CIS baseline checks
- Vulnerability / CVE / CISA KEV view
- Scheduled reports
- 1× mjesečno tuning session
- Priority support + kvartalni security review
50 nodova
- 50 nodova uključeno
- Sve iz SOC Pro paketa
- NIS2 readiness pack
- NIS2 monthly + quarterly report
- Compliance dashboard
- Incident evidence export
- Audit trail review
- Management summary report
- 12 mjeseci compliance retencije
- Kvartalni sastanak s direktorom
50 nodova + tim
- 50 nodova + Managed SOC tim
- Sve iz SOC + NIS2 paketa
- Aktivni alert triage 8×5 / 12×5 / 24×7
- Tuning pravila + false-positive management
- Incident eskalacije + remediation preporuke
- Mjesečni SOC report + threat review
- SLA za reakciju (definira se u ugovoru)
- Min. 12 mj. ugovor (idealno 24)
100+ nodova
- MSSP Starter / Growth / Scale tieri
- White-label / dedicated infrastruktura
- Multi-tenant RBAC + branding
- Partner training + tehnička podrška
- Volume discount po broju nodova
- Dedicated partner manager
Onboarding / Setup
Jednokratno, posebno od mjesečne naknade. Setup praštamo za 24-mjesečni ugovor ili plaćanje godinu unaprijed.
| Core setup | po dogovoru |
| SOC setup | po dogovoru |
| SOC Pro setup | po dogovoru |
| SOC + NIS2 setup | po dogovoru |
| Managed onboarding | po dogovoru |
| Custom integracije | po satu, po dogovoru |
Retencija
Storage, backup i performance koštaju. Standardna retencija je uključena u svaki paket. Dodatna se naplaćuje fair-use.
| 30 dana | Core |
| 90 dana | SOC |
| 180 dana | SOC Pro |
| 12 mjeseci evidence | SOC + NIS2 |
| Dodatna retencija | po GB, po dogovoru |
Godišnji popusti
Sigurnosni softver s podrškom ne diskontira se kao hosting. Minimalni ugovor: 12 mjeseci. Managed SOC: idealno 24 mjeseca.
| Mjesečno plaćanje | 0% |
| Godina unaprijed | −10% |
| 24 mjeseca | −15% |
| 36 mjeseci | −20% |
Ponuda ovisi o broju nodova, retenciji, opsegu managed usluge, integracijama i SLA razini. AEGIS se naplaćuje predvidivo po nodu — bez iznenađenja po dnevnom ingestu logova kao kod Sentinela, Splunka ili Elastica. Za ponudu prilagođenu vašoj okolini kontaktirajte nas.
Što dobivate s Aegisom — i što obično nedostaje drugdje
Većina SIEM/SOC rješenja pokriva dio ovih mogućnosti. Aegis ih donosi sve u jednoj platformi, bez dodatnih modula i skrivenih troškova.
| Mogućnost | Aegis SOC | Wazuh / Splunk / klasični SIEM |
|---|---|---|
| Multi-Tenant RBAC | ✓ Full (19 tabova, 11 dozvola) | Često parcijalno ili samo u skupljim paketima |
| UEBA / Anomaly Detection | ✓ Ugrađeno (ponašajna analiza + statistički pragovi) | Obično dodatni modul uz doplatu |
| WAF modul (24 WAF pravila za OWASP Top 10 klase napada) | ✓ Ugrađeno | Rijetko dio SIEM platforme |
| Auto-Block & Geo-Blocking | ✓ AegisGOD, po nodu | Zahtijeva zasebnu integraciju |
| Bot Detection + Progressive Blocking | ✓ Ugrađeno | Obično nije dio SIEM-a |
| Network Scanner + SNMP Discovery | ✓ Ugrađeno | Zasebni alat |
| Vulnerability Management + CISA KEV | ✓ Ugrađeno | Često dodatni modul |
| CIS Compliance (104 provjere) | ✓ Ugrađeno | Često dodatni modul |
| FIM (File Integrity Monitoring) | ✓ Agent-based | Dostupno kod nekih |
| Upravljanje incidentima s timelineom | ✓ Ugrađeno | Često zasebni alat (SOAR, ticketing sustav) |
| Firewall Governance (5 vendora) | ✓ MikroTik, FortiGate, Barracuda, PaloAlto, Windows | Rijetko u SIEM platformama |
| Setup, onboarding i podrška | ✓ Uključeno u svaki paket | Obično zasebna usluga uz doplatu |
| Lokalna podrška na hrvatskom | ✓ Tim u Hrvatskoj | Uglavnom samo engleski |
| Model naplate | Predvidiv — po nodovima | Često po GB ingesta (nepredvidljivo) |
Usporedba se temelji na javno dostupnim informacijama o mogućnostima open-source i komercijalnih SIEM platformi (stanje: travanj 2026.).
Izgrađen za okruženja koja zahtijevaju dokaze, ne obećanja
Svaki dio platforme dizajniran je s revizijskom sljedivošću, kontrolom pristupa i zaštitom podataka kao prioritetom.
Autentifikacija & pristup
Podrška za 2FA/TOTP (može se postaviti kao obavezna za sve korisnike). Granularni RBAC s 19 kategorija dozvola i tenant-aware izolacija s tenant_id provjerama.
Revizijski trag
Svaka akcija korisnika se bilježi — prijave, promjene konfiguracije, pregledi podataka, izvozi. Potpuni trag aktivnosti za interne i vanjske revizije.
Supply-Chain zaštita
SHA-256 hash verifikacija za svako ažuriranje agenta. SHA-256 hash provjera + rollback mehanizam od servera do agenta. Rollback mehanizam u slučaju greške.
Lokacija podataka & GDPR
Podaci ostaju u Hrvatskoj — nema transfera trećim stranama. On-premise opcija za organizacije koje zahtijevaju potpunu kontrolu nad podacima.
Modeli isporuke
Cloud (upravljana usluga), lokalna instalacija (samostalno hostano) ili hibridni model. Dedicirana instanca za Business i Enterprise — bez dijeljenja infrastrukture.
Otpornost & samooporavak
SDS watchdog detektira zastoje unutar 120 sekundi i automatski ponovno pokreće servis. Agent crash-loop zaštita s rollbackom. Bez ljudske intervencije.
Detaljne sigurnosne informacije
Izgrađen za stvarne prijetnje
Aegis štiti stvarnu infrastrukturu u produkciji — svaki dan, 24/7. Ne prodajemo slide deckove, nego funkcionalnu zaštitu.
Brzi deploy
Jedna instalacijska naredba — agent je aktivan u minutama. Podržava Linux, Windows, Synology i QNAP. Automatsko ažuriranje bez prekida rada.
Predvidivi troškovi
Naplata po nodovima, ne po GB ingesta. Znate točno koliko ćete platiti — bez iznenađenja na kraju mjeseca.
Sve u jednoj platformi
SIEM + WAF + UEBA + Vulnerability + Compliance + Upravljanje incidentima. Bez kupovine dodatnih modula, licenci ili integracija.
Lokalna podrška
Tim u Hrvatskoj. Podrška na hrvatskom jeziku. Razumijemo lokalno tržište, regulativu i specifične potrebe vašeg sektora.
Onboarding uključen
Svaki paket uključuje postavljanje, konfiguraciju agenata, početni tuning pravila i edukaciju vašeg tima. Niste prepušteni sami sebi.
Skalira s vama
Od 5 nodova u malom uredu do 500+ u korporaciji. Ista platforma, ista kvaliteta detekcije, ista razina podrške.
Radi svugdje gdje vam treba zaštita
Pronađite rješenje za svoj sigurnosni izazov
Aegis platforma pokriva širok raspon scenarija — od SIEM nadzora do NIS2 usklađenosti. Pogledajte stranicu koja najbolje opisuje vaš slučaj.
SIEM nadzor za hrvatske tvrtke
Prikupljanje i korelacija logova, 360+ pravila, Chain Korelacija, MITRE ATT&CK mapiranje, adaptivni pragovi.
Saznaj više → NOVONDR za poslužitelje
Real-time nadzor odlaznih konekcija s procesnim kontekstom. Detekcija komunikacije s C2 infrastrukturom protiv 60.000+ poznatih malicioznih IP-ova. Agent-based hibrid EDR+NDR.
Saznaj više →SOC as a Service
Kompletni Security Operations Center kao usluga. Bez vlastitog tima, bez velikih ulaganja, onboarding 1-2 radna dana.
Saznaj više →NIS2 usklađenost
Content pack sa 7 NIS2 pravila, audit trail, incident response, FIM, vulnerability management — sve što direktiva traži.
Saznaj više →WAF zaštita za web aplikacije
24 WAF pravila za OWASP Top 10 klase napada, monitor/protect mod, rate limiting, progresivno blokiranje (1h → 4h → 24h → trajno) i bot detekcija — bez proxyja, bez transfera u SAD.
Saznaj više →MSSP platforma za partnere
Multi-tenant SOC, RBAC s 19 tabova i 11 permisija, white-label branding, mass deploy i 600+ API endpointova.
Saznaj više →Imate pitanja? Mi imamo odgovore.
Zatražite besplatnu demonstraciju
Ispunite obrazac i javit ćemo vam se u roku 24 sata. Bez obveza.
Ili nas nazovite: +385 95 906 7874 · info@bu.hr